ERA404 loves work
Maize
Luke Simon hired ERA404 to design the logo for Maize, a Farm-to-Table Eatery based in Ida, Michigan. His concept was to create a brand evocative of the old-fashioned values of wholesome food from honest work and a labor of love.
The final design includes an intricate woodcut style design that will be etched into signage and painted on packaging to reinforce this feel.
Seamate
Deb Deffaa of Trident Network hired ERA404 to create the strategy, design, encode, and development for their remote social network, Seamate. Seamate includes eight main sections, including: Social, Messages, Videos, Music, Pictures, Games, Cards and an online ecommerce system. ERA404’s strategy and design spanned all eight sections while the encode and development focused on Seamate Social.
Trident Network projects a worldwide product launch in late 2014.
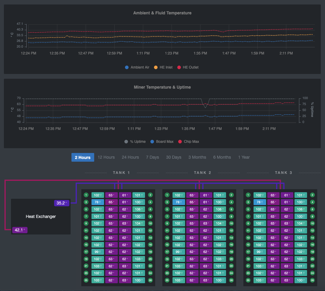
Crypto Mining Software
Our client has been designing and building heat exchangers for over 60 years. This experience uniquely positioned them to provide a solution for the rest of the immersion systems industry, including the fabrication of temperature-controlled immersion tanks for cryptocurrency mining.
With the creation of these systems, they hired ERA404 to design and develop their immersion software, which monitors and reports diagnostics from the hardware that regulates the fluid temperature and the ASIC miners, themselves. Users can communicate directly with all levels of the mining systems to adjust hashrates, control power, and fine-tune operations from the entire site down to a single chip.
The software is built on VueJS and Bootstrap 5 with PHP and MySQL running under the hood.
The Herb Ritts Foundation
HERBRITTS.com features the largest collection of the late photographer’s work online, while offering the opportunity to explore every aspect of his career. Dozens of editorial examples, advertising tear sheets, book spreads, and museum installation photos mixed together demonstrate how Ritts’ work embedded itself into popular culture.
The site also features an interactive timeline of Herb Ritts’ life and visitors are able to see examples of Ritts’ directing work, including award-winning music videos and commercials. Further insight is offered into the Foundation’s history and mission: to advance the art of photography and support HIV/AIDS causes in a manner that reflects the spirit and values exemplified by Herb Ritts during his lifetime.
“ERA404 proved to be the best one-stop design studio. They take the time to understand their client’s needs, insure a strong web presence and provide unparalleled technical support.”
Mark McKenna, CEO
Herb Ritts Foundation
“Their positive attitude and work ethic make them a delight to work with. A team with enormous integrity, their style is highly collaborative and they have had very successful experiences contributing to projects on which a diverse set of individuals are involved.”
Frank Considine
Herb Ritts Foundation
Sparkling Wine Labels
The proprietor of Brooklyn Wine Company, Adam Goldstein, hired ERA404 to design his inaugural sparkling wine label for release during the 2010 holiday season. The Brooklyn Sparkling White label features a water color image of Brooklyn’s iconic bridge.
OTT Video News
Streaming Media Expert and Chairman of the Streaming Summit, Dan Rayburn, hired ERA404 to design and develop his syndication portal for curated news in the Over the Top (OTT) video industry. The site aggregates featured, highlighted, trending and recent news articles from social and news sites, as well as hand-picked events, podcasts, and job postings in the OTT world.
 
 
 
 
 
 
                        
 
						 
								


 
						 
								 
								 
								 
								 
								 
						 
								 
								 
						 
								 
						 
								 
						 
								 
	
				 
	
				 
	
				 
	
				 
	
				